Доступ к аналитической информации после проведения вебинара

Дорогие друзья, для организаторов вебинаров в нашем сервисе видеоконференций доступен большой объем аналитической информации:

1. Гуманитарная информация: записи разговоров, переписка, результаты опросов, работа с презентациями и т.д.

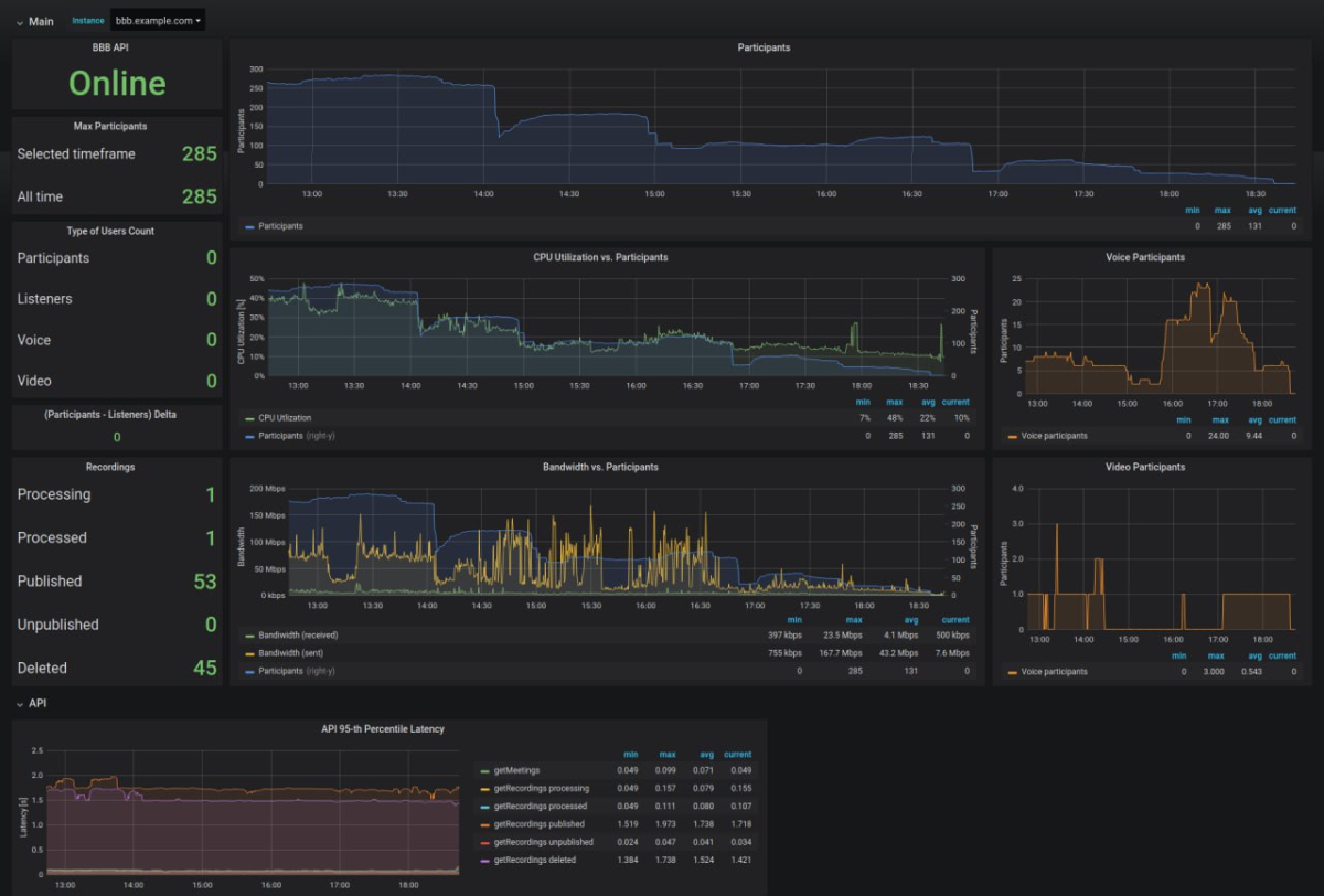
2. Техническая информация: количество участников в динамике; когда участники подключались и отключались; сколько и в какой момент времени участников было с выключенными камерами; количество участников, присутствующих с отключенным звуком и т.д.

Информация может быть представлена в графическом виде:

Доступный по результатам мероприятия объем аналитических данных сильно зависит от особенностей этого мероприятия.

На нашей платформе онлайн-обучения Znaem.by имеются возможности не только для организации вебинаров, но и для проведения онлайн-тестирований, проверочных и практических работ, размещения учебных материалов и разграничения доступа к ним. В том случае, если вы планируете проводить обучающие вебинары, эта площадка может быть более интересна, чем Videozvonok.by.

Тарифы Videozvonok.by

Зарегистрироваться в сервисе Videozvonok.by